檢測認證人脈交流通訊錄
重慶安富機電設備有限公司 聯系人:陸經理 13883230105 023-86597981
地址:重慶市九龍坡區渝州路115號 QQ:86240729
系統概述
KJ90NA/NB煤礦安全監控系統技術性能完全滿足相關的AQ標準要求,所有配套設備通過了抗干擾性認證,并取得了“MA”。相關技術成果獲得了1項國家科學技術進步獎二等獎、2項煤炭工業協會科技進步獎二等獎、1項煤炭工業優秀科技成果獎、多項專利,榮獲重慶市“名牌產品”。
本系統適用于煤礦和其它非煤礦山、公路及鐵路隧道,以其先進技術、成熟應用、系列齊全、優異自配套性能得到了煤礦用戶的一致好評,系統總體技術達到國際領先水平,市場占有率連續多年第一,年創產值達上億元,是煤礦安全監測監控領域公認的名牌產品。
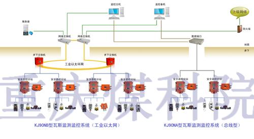
系統組成
KJ90NA/NB系統主要由中心站主機、備用機、監控軟件、打印機、錄音電話、UPS電源、電源及信號避雷器、網絡交換機、數據傳輸接口裝置、數據光端機、礦用環網交換機、監控分站、防爆電源、各種傳感器、報警器、饋電斷電器等設備組成。
系統特色
1. 安全監控系統主要設備(分站、電源、交換機、瓦斯、風速、一氧化碳、開停等傳感器、斷電儀)通過了AQ6201-2006標準對抗干擾(電涌、靜電、輻射、電磁波)要求等級,并取得相關認證。
2. 采用先進的工業環網+現場總線及并發通信等技術,大大提高了系統響應時間、異地斷電時間和手動控制時間。
3. 支持矢量圖形動畫、圖形分層、CAD導入。
4. 從監控到監管轉變。設備安標管理,預警管理、區域管理、調校、區域評估等管理功能。
5. 提供三維實時曲線、圖表查詢方式,可分類、分時段、按地點查詢。
6. 中心站可以遠程對備用電源進行充放電維護,并實時監測每路電源使用情況,故障報警。
7. 分站可以簡單實現多路風電閉鎖及風電瓦斯閉鎖,通過中心站將編輯好的控制邏輯下發給分站,由分站就地執行控制,速度快、可靠性高,不受通訊制約。
8. 監控分站采用基于ARM內核的32位嵌入式微控制器,內置嵌入式實時操作系統,使得分站功能強大、運行速度快。支持遠程在線修改或升級程序、支持大容量數據就地存儲。
9. 紅外甲烷傳感器、激光甲烷傳感器檢測精度高、穩定性能好,不受H2S等氣體影響;風向傳感器具備風速、風向及風量檢測功能,實用性高;獨立檢測的語音風門傳感器可以簡單實現兩道風門的邏輯監測。


